Řídicí systém parního kotle tepelné elektrárny BIOENEREGO KOMPLEX, Kolín. Realizace:  Elpro Kolín, SEA Kolín.

Klient
Publikováno 7. října 2024
Kategorie Ostatní
Tagy

Projekt lisovny olejnatých semen s navazujícím provozem tepelné elektrárny v Kolíně realizuje společnost BIOENERGO - KOMPLEX, s.r.o. ve spolupráci se společností Kolínský ISOL, s.r.o. Projekt využívá prostorů v průmyslové oblasti města Kolína, které nyní nejsou využívány (pozůstatky nevyužívaných výrob). Spojení technologií do navazujícího celku umožňuje upotřebení výlisků jako paliva v tepelné elektrárně právě tak jako krmiva.

Strategickým pojetím je projekt zaměřen na významnou oblast trvalého využití obnovitelných zdrojů energie. Řeší, respektive připravuje řešení kompletního užití rostliny k potravinářským a energetickým účelům. Projekt spadá do oblasti rozvojových programů EU i ČR, využívá ojedinělé tržní příležitosti podporované legislativou státu. (pěstování technických plodin, podpora energie vyráběné z čisté biomasy).

Zpracováno dle informace BIOENERGO KOMPLEX s.r.o.

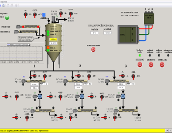
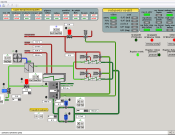
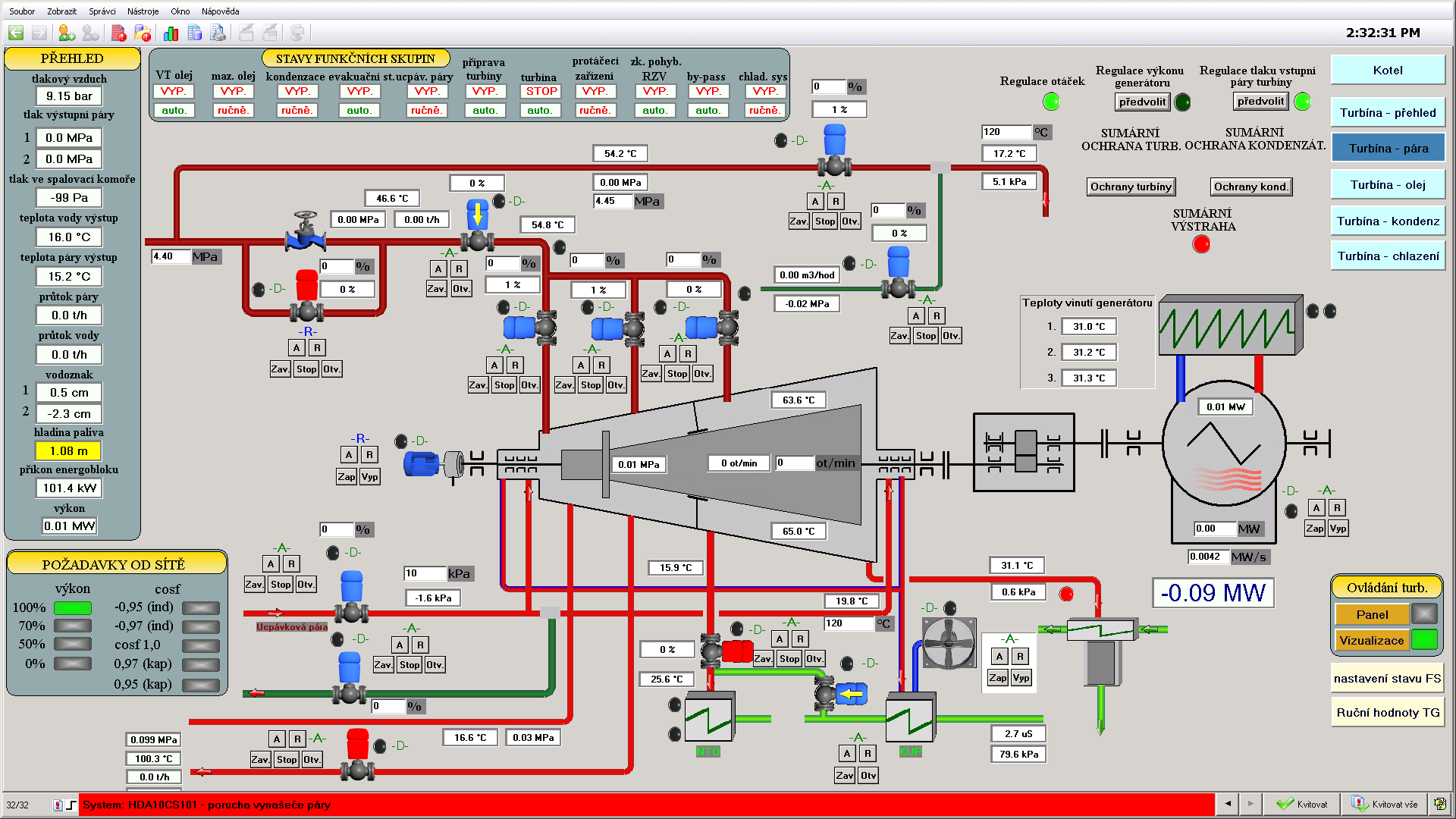
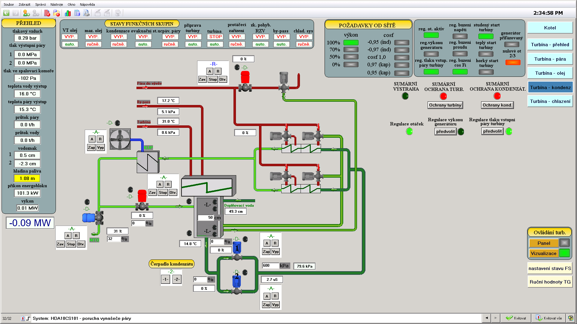
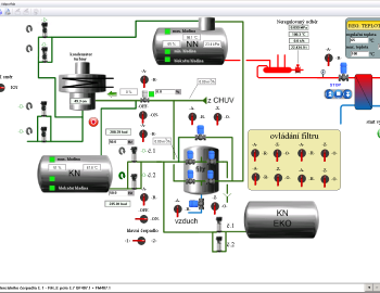
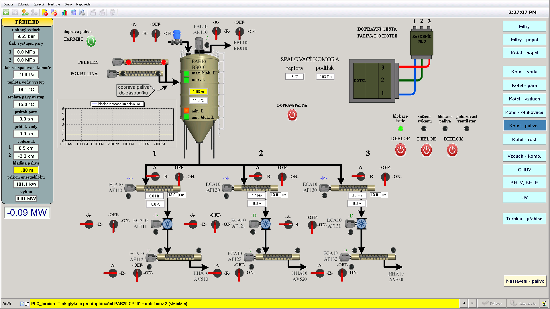
Generálním dodavatelem technologie tepelné elektrárny se stala firma SEA CZ, která pro řízení kotle tepelné elektrárny s výkonem 25t páry za hodinu použila osvědčené Tecomaty s nadřízeným systémem SCADA Reliance v4. Subdodávku řídicího systému včetně programování dodala firma Elpro Kolín s.r.o.

Chcete vědět více?